ClickStack로 검색하기
ClickStack의 경보(Alerting)
ClickStack에는 경보(Alerting)에 대한 기본 제공 기능이 포함되어 있어 로그, 메트릭, 트레이스 전반에서 팀이 문제를 실시간으로 감지하고 대응할 수 있습니다.
경보는 HyperDX 인터페이스에서 직접 생성할 수 있으며, Slack, PagerDuty와 같은 널리 사용되는 알림 시스템과 연동됩니다.
경보 기능은 ClickStack 데이터 전반에서 원활하게 작동하여 시스템 상태를 추적하고 성능 회귀를 감지하며 핵심 비즈니스 이벤트를 모니터링하는 데 도움이 됩니다.
알림 유형
ClickStack는 상호 보완적인 두 가지 방식으로 알림을 생성할 수 있습니다: **검색 알림(Search alerts)**과 **대시보드 차트 알림(Dashboard chart alerts)**입니다. 알림이 생성되면 해당 검색 또는 차트에 연결됩니다.
1. Search alerts
Search alert를 사용하면 저장된 검색 결과를 기반으로 알림을 트리거할 수 있습니다. 이를 통해 특정 이벤트나 패턴이 예상보다 더 자주(또는 더 적게) 발생할 때 이를 감지할 수 있습니다.
정의된 시간 범위 내에서 일치하는 결과 개수가 지정된 임계값을 초과하거나 그 미만으로 떨어지면 알림이 트리거됩니다.
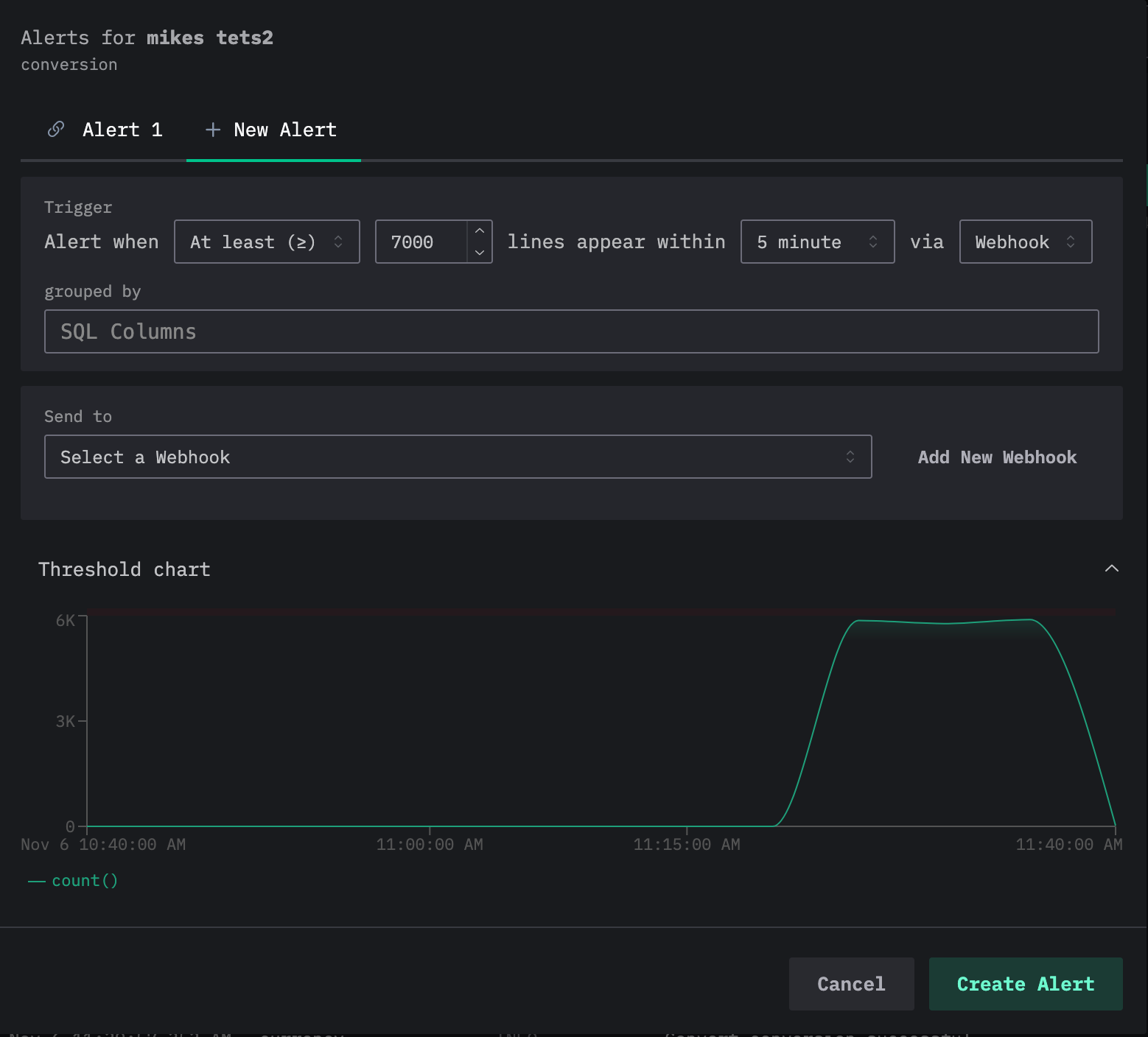
Search alert를 생성하려면:
Create the alert
Alert 생성 패널에서 다음을 수행할 수 있습니다:
- Alert와 연결된 저장된 검색에 이름을 지정합니다.
- 임계값을 설정하고, 주어진 기간 동안 해당 임계값에 도달해야 하는 횟수를 지정합니다. 임계값은 상한 또는 하한으로도 사용할 수 있습니다. 여기에서 설정한 기간은 alert가 얼마나 자주 트리거되는지도 결정합니다.
grouped by값을 지정합니다. 이를 통해ServiceName과 같이 검색 결과에 집계를 적용하여 동일한 검색에서 여러 개의 alert를 트리거할 수 있습니다.- 알림을 전송할 webhook 목적지를 선택합니다. 이 화면에서 바로 새로운 webhook을 추가할 수 있습니다. 자세한 내용은 Adding a webhook을 참고하십시오.
저장하기 전에 ClickStack에서 임계값 조건을 시각화하여, 설정한 대로 동작하는지 확인할 수 있습니다.

하나의 검색에 여러 alert를 추가할 수 있습니다. 위 과정을 반복하면, 현재 alert들이 alert 편집 대화 상자 상단의 탭으로 표시되며 각 alert에는 번호가 할당됩니다.

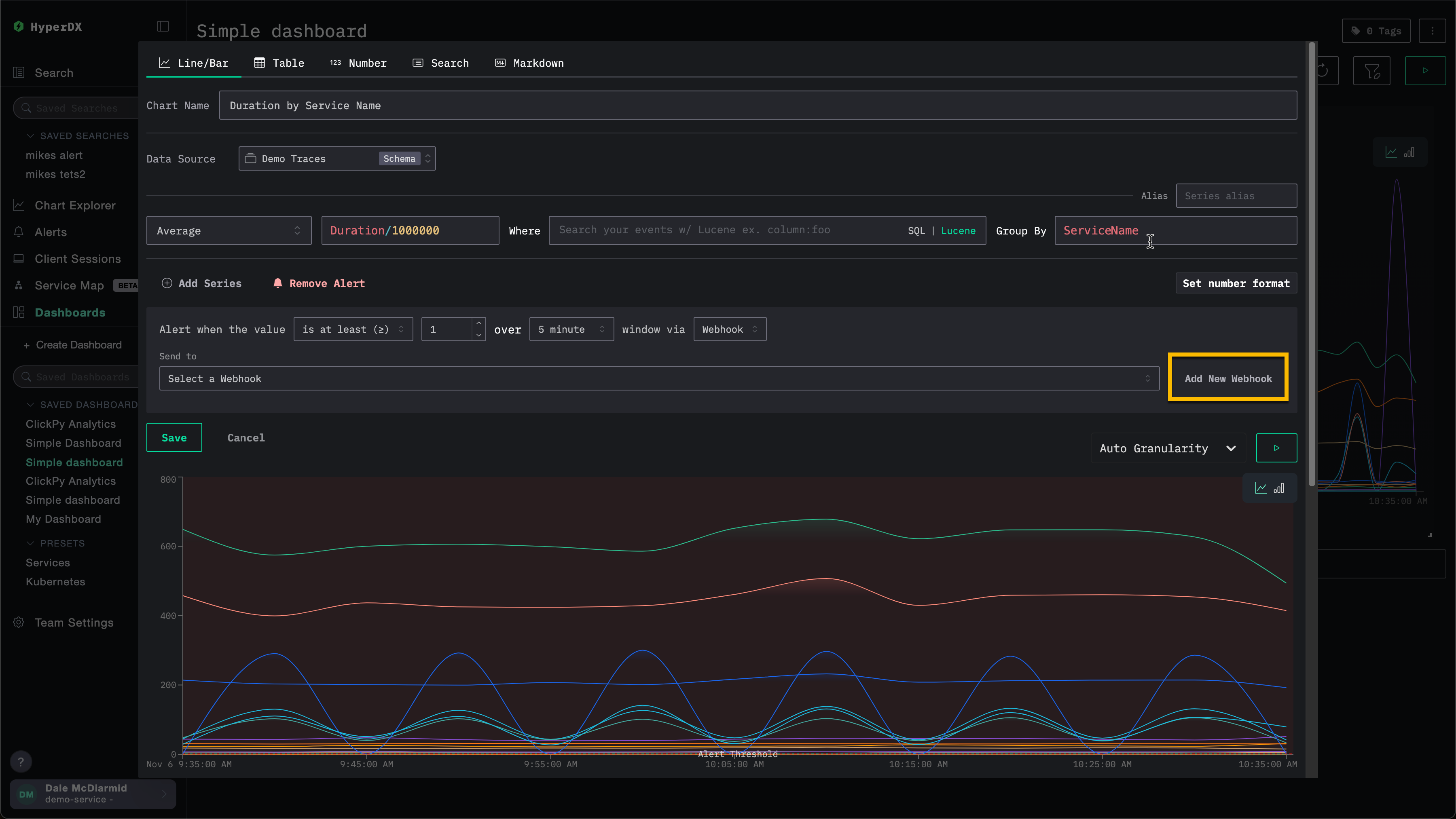
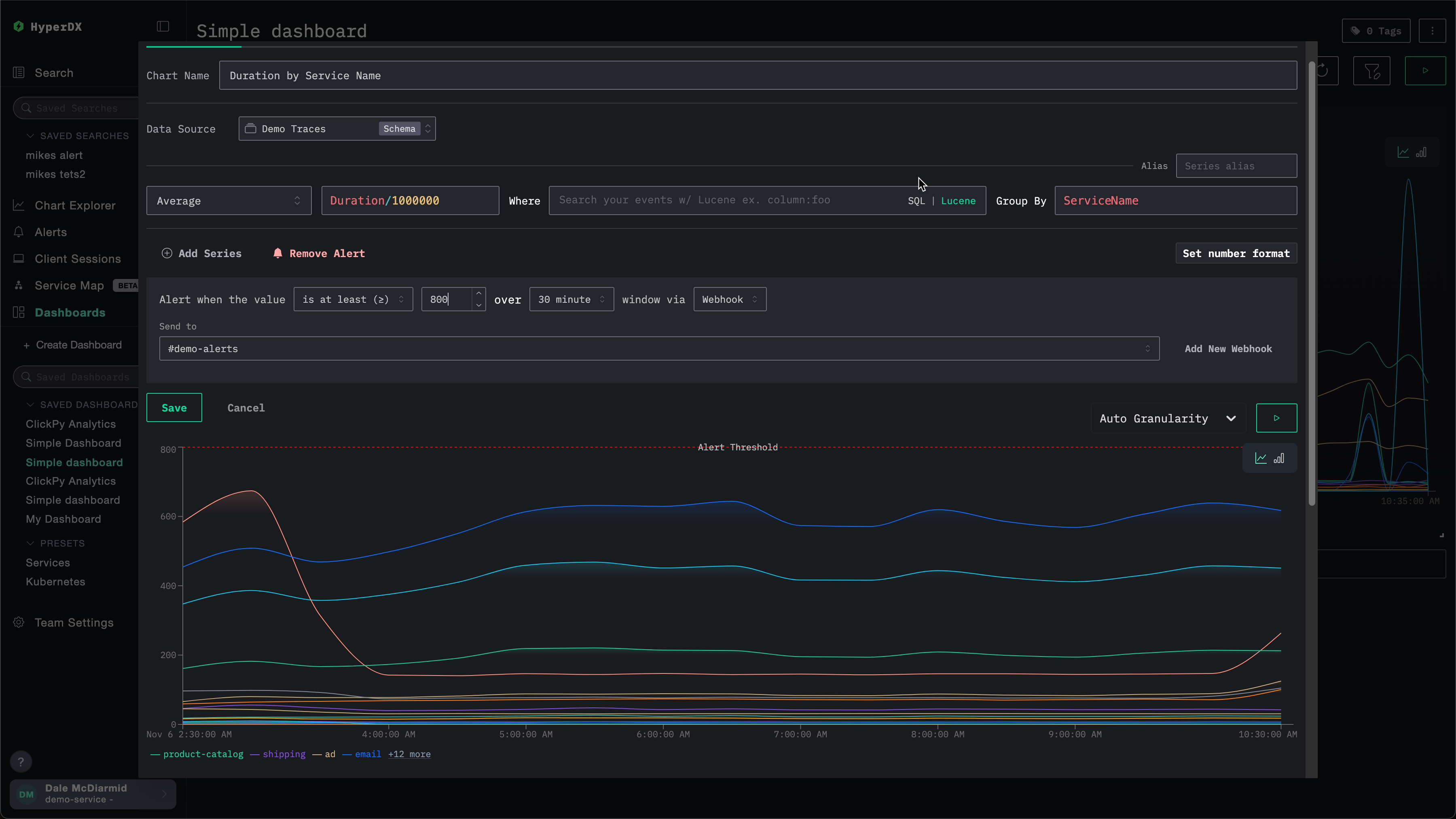
2. 대시보드 차트 알림
대시보드 알림은 차트에 대한 알림 기능을 확장합니다.
저장된 대시보드에서 직접 차트 기반 알림을 생성할 수 있으며, 이를 통해 전체 SQL 집계와 ClickHouse 함수로 고급 계산을 수행할 수 있습니다.
지표가 정의된 임계값을 초과하거나 하회하면 알림이 자동으로 트리거되어, KPI, 지연 시간 또는 기타 주요 지표를 시간 경과에 따라 모니터링할 수 있습니다.
대시보드의 시각화에 대해 알림을 생성하려면, 해당 대시보드가 저장된 상태여야 합니다.
대시보드 알림을 추가하려면 다음 단계를 수행합니다.
웹훅 추가하기
알림을 생성할 때 기존 웹훅을 사용하거나 새 웹훅을 생성할 수 있습니다. 한 번 생성한 웹훅은 다른 알림에서도 재사용할 수 있습니다.
웹훅은 Slack, PagerDuty를 비롯한 여러 서비스 유형뿐 아니라 일반(generic) 대상에 대해서도 생성할 수 있습니다.
예를 들어, 아래 차트에 대한 알림을 생성하는 예를 살펴보겠습니다. 웹훅을 지정하기 전에 사용자는 Add New Webhook을 선택할 수 있습니다.

이 작업을 수행하면 새 웹훅을 생성할 수 있는 웹훅 생성 대화 상자가 열립니다.

웹훅 이름은 필수이며 설명은 선택 사항입니다. 그 밖에 반드시 입력해야 하는 설정은 서비스 유형에 따라 달라집니다.
ClickStack Open Source와 ClickStack Cloud 간에는 사용 가능한 서비스 유형이 다릅니다. 자세한 내용은 서비스 유형 연동을 참고하십시오.
서비스 유형 통합
ClickStack 경고는 기본적으로 다음 서비스 유형과 통합됩니다:
- Slack: 웹훅 또는 API를 통해 채널로 알림을 직접 전송합니다.
- PagerDuty: PagerDuty API를 통해 온콜 담당 팀으로 인시던트를 라우팅합니다.
- Webhook: 일반 웹훅을 사용하여 임의의 사용자 정의 시스템이나 워크플로에 경고를 연결합니다.
Slack API 및 PagerDuty 통합은 ClickHouse Cloud에서만 지원됩니다.
서비스 유형에 따라 제공해야 하는 세부 정보가 달라집니다. 구체적으로:
Slack (Webhook URL)
- Webhook URL. 예:
https://hooks.slack.com/services/<unique_path>. 자세한 내용은 Slack 문서를 참고하십시오.
Slack (API)
- Slack 봇 토큰. 자세한 내용은 Slack 문서를 참고하십시오.
PagerDuty API
- PagerDuty 통합 키. 자세한 내용은 PagerDuty 문서를 참고하십시오.
Generic
- Webhook URL
- Webhook 헤더(선택 사항)
- Webhook 본문(선택 사항). 본문은 현재
{{title}},{{body}},{{link}}템플릿 변수를 지원합니다.
경보 관리
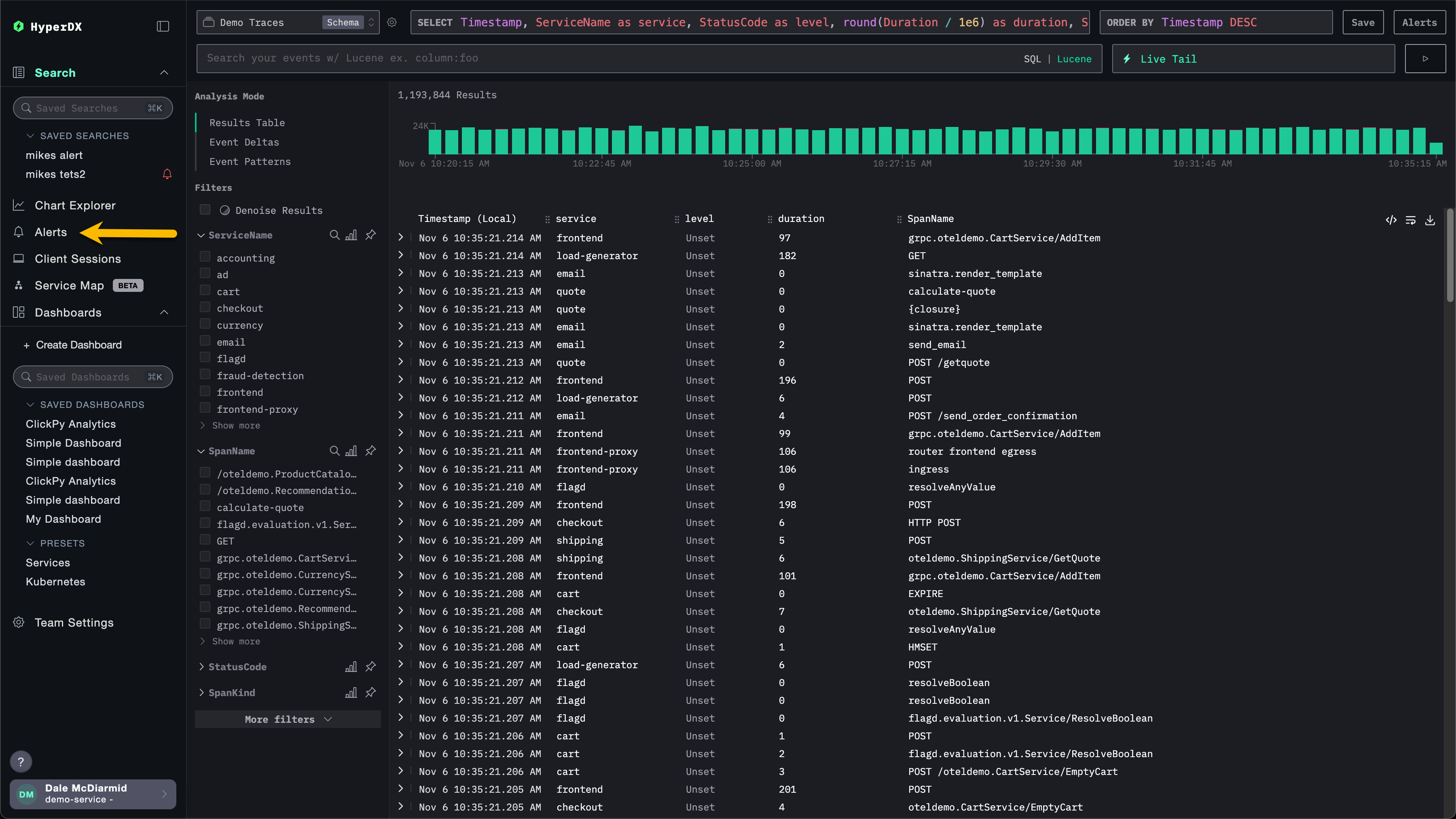
경보는 HyperDX 왼쪽 패널의 경보 패널에서 중앙에서 관리할 수 있습니다.

이 화면에서 ClickStack 내에서 생성되어 현재 실행 중인 모든 경보를 확인할 수 있습니다.

이 화면에는 경보의 평가 이력도 표시됩니다. 경보는 반복적인 시간 간격(경보 생성 시 설정한 기간/지속 시간)에 따라 평가됩니다. 각 평가 시 HyperDX가 데이터를 쿼리하여 경보 조건이 충족되었는지 확인합니다.
- 빨간색 막대: 해당 평가 동안 임계값 조건이 충족되어 경보가 발동됨(알림 전송됨)
- 초록색 막대: 경보가 평가되었으나 임계값 조건이 충족되지 않음(알림 전송 안 됨)
각 평가는 서로 독립적으로 수행됩니다. 경보는 해당 시간 구간의 데이터를 확인하고, 그 시점에 조건이 참인 경우에만 발동됩니다.
위 예시에서 첫 번째 경보는 모든 평가에서 발동되어 지속적인 문제가 있음을 나타냅니다. 두 번째 경보는 문제가 해결된 상태를 보여 줍니다. 처음 두 번(빨간색 막대)만 발동되었고, 이후 평가에서는 임계값 조건이 더 이상 충족되지 않았습니다(초록색 막대).
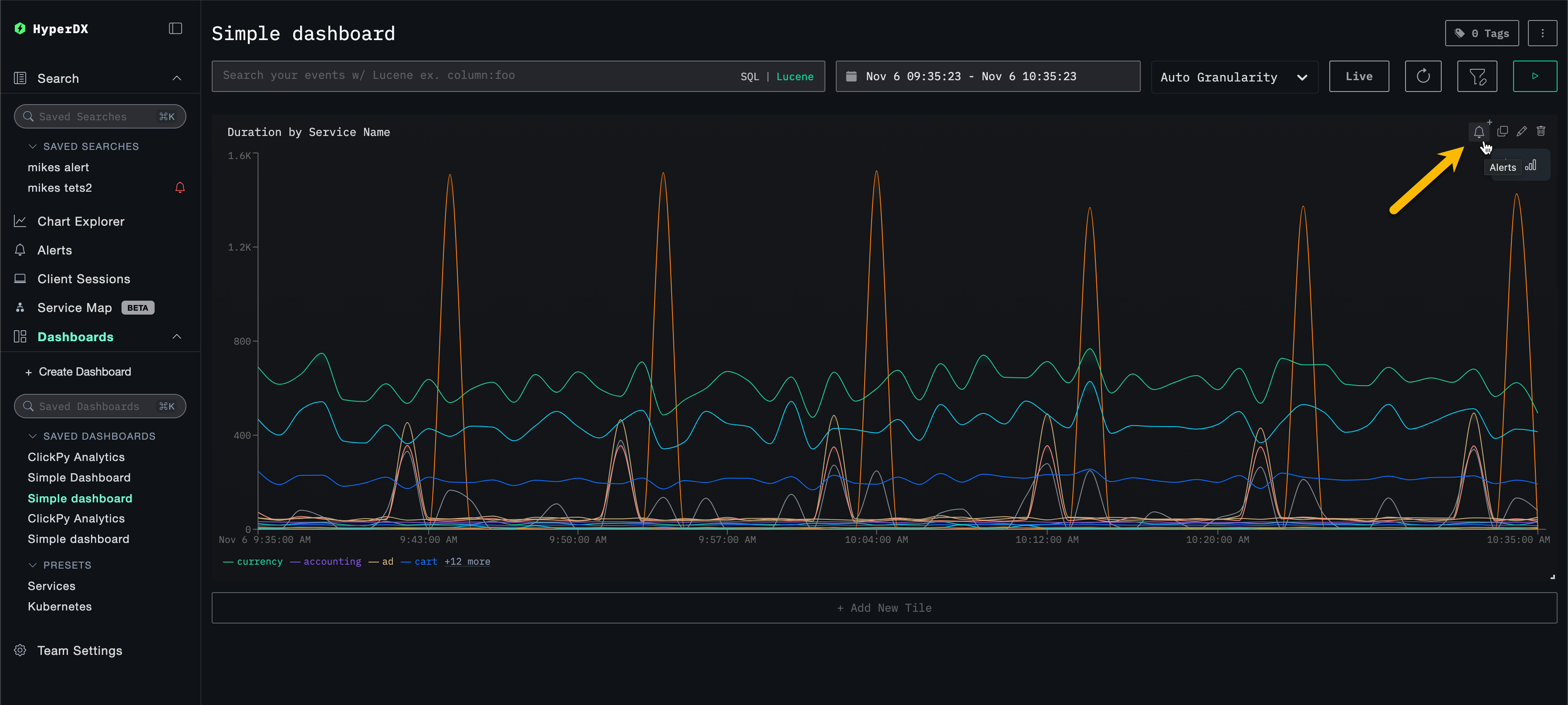
경보를 클릭하면 해당 경보가 연결된 차트 또는 검색으로 이동합니다.
알림 삭제하기
알림을 삭제하려면 연결된 검색 또는 차트의 편집 대화 상자를 열고 Remove Alert를 선택합니다.
아래 예시에서 Remove Alert 버튼을 클릭하면 차트에서 해당 알림이 삭제됩니다.

일반적인 경고 시나리오
다음은 HyperDX를 사용해 구성할 수 있는 일반적인 경고 시나리오입니다.
오류: 기본으로 제공되는 저장된 검색 All Error Events 및 HTTP Status >= 400에 대해 경고를 설정하여, 오류가 과도하게 발생할 때 알림을 받도록 할 것을 권장합니다.
느린 작업: 느린 작업(예: duration:>5000)을 찾는 검색을 설정한 다음, 느린 작업이 너무 많이 발생할 때 경고가 발생하도록 설정할 수 있습니다.
사용자 이벤트: 신규 사용자가 가입하거나 중요한 사용자 작업이 수행될 때 고객 대응 팀이 알림을 받을 수 있도록 경고를 설정할 수도 있습니다.



