ClickStack으로 PostgreSQL 메트릭 모니터링하기
이 가이드는 OpenTelemetry collector의 PostgreSQL receiver를 구성하여 ClickStack을 사용해 PostgreSQL 성능 메트릭을 모니터링하는 방법을 설명합니다. 다음 내용을 학습할 수 있습니다:
- PostgreSQL 메트릭을 수집하도록 OTel collector 구성하기
- 사용자 정의 구성을 사용해 ClickStack 배포하기
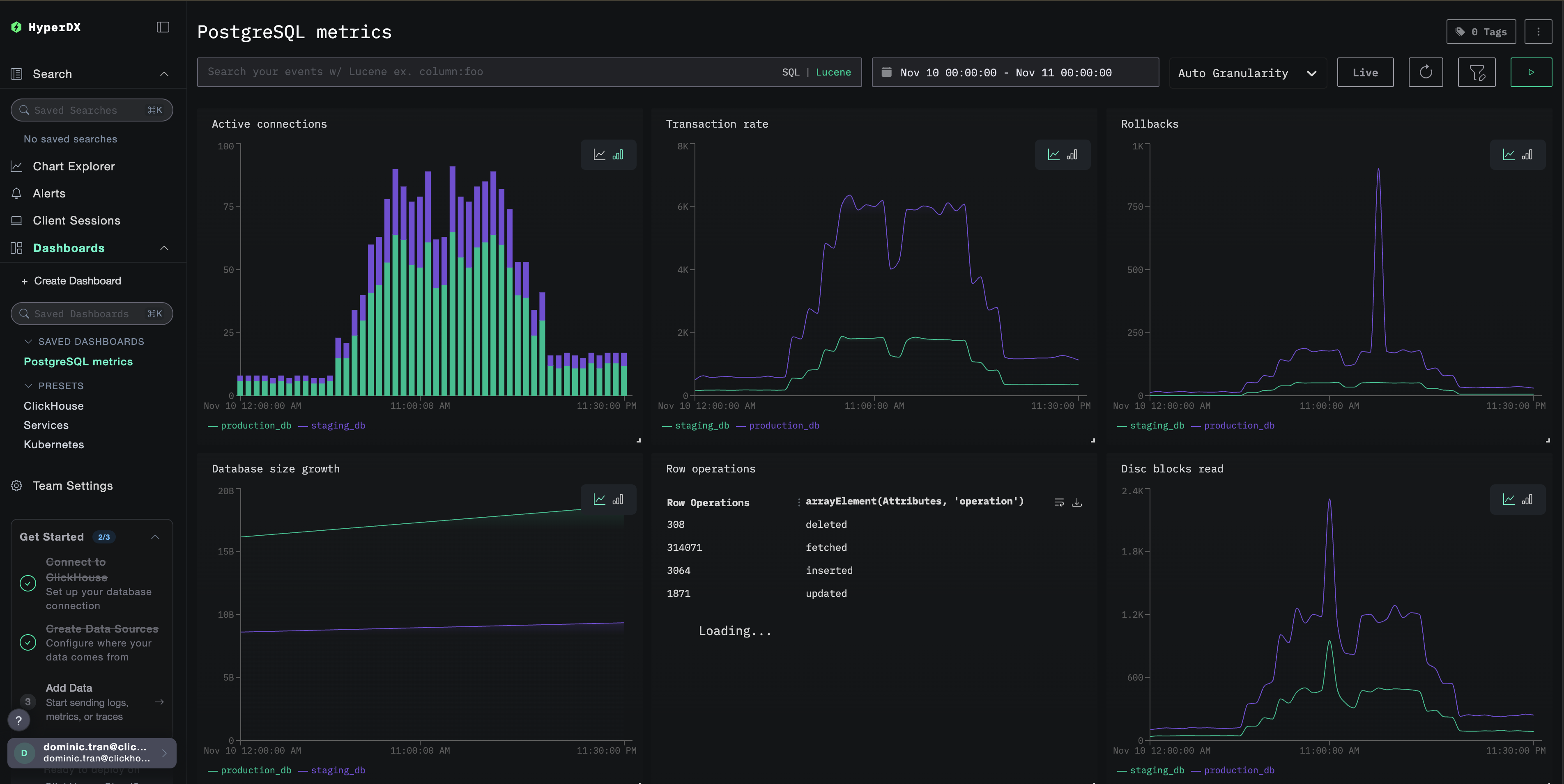
- 미리 준비된 대시보드를 사용해 PostgreSQL 성능(트랜잭션, 연결 수, 데이터베이스 크기, 캐시 히트 비율) 시각화하기
운영 PostgreSQL 데이터베이스를 구성하기 전에 이 통합을 테스트하려는 경우, 샘플 메트릭이 포함된 데모 데이터셋을 사용할 수 있습니다.
소요 시간: 10–15분
기존 PostgreSQL과의 통합
이 섹션에서는 PostgreSQL receiver가 설정된 ClickStack OTel collector를 구성하여 기존 PostgreSQL 설치 환경에서 ClickStack으로 메트릭을 전송하도록 설정하는 방법을 다룹니다.
기존 환경을 구성하기 전에 PostgreSQL 메트릭 통합을 먼저 테스트해 보고 싶다면, 다음 섹션에 있는 사전 구성된 데모 데이터셋으로 테스트할 수 있습니다.
사전 준비 사항
- 실행 중인 ClickStack 인스턴스
- 기존 PostgreSQL 설치(버전 9.6 이상)
- ClickStack에서 PostgreSQL로의 네트워크 액세스(기본 포트 5432)
- 적절한 권한을 가진 PostgreSQL 모니터링용 사용자
모니터링용 사용자가 필요한 권한을 갖추었는지 확인
PostgreSQL 수신기(receiver)는 STATISTICS 뷰에 대한 읽기 권한이 있는 사용자가 필요합니다. 모니터링용 사용자에게 pg_monitor 롤을 부여하십시오:
사용자 정의 OTel collector 설정 생성
ClickStack에서는 사용자 정의 설정 파일을 마운트하고 환경 변수를 설정하여 기본 OpenTelemetry collector 설정을 확장할 수 있습니다.
postgres-metrics.yaml 파일을 생성합니다:
tls: insecure: true 설정은 개발/테스트 환경에서 SSL 검증을 비활성화합니다. SSL이 활성화된 운영 환경의 PostgreSQL에서는 이 줄을 제거하거나 적절한 인증서를 구성해야 합니다.
메트릭 수집 확인
구성이 완료되면 HyperDX에 로그인하여 메트릭이 정상적으로 유입되는지 확인합니다:
- Metrics Explorer로 이동합니다.
postgresql.로 시작하는 메트릭을 검색합니다. (예:postgresql.backends,postgresql.commits)- 설정한 수집 주기마다 메트릭 데이터 포인트가 나타나는지 확인합니다.
메트릭 수집이 정상적으로 이루어지면, 미리 빌드된 대시보드를 가져오기 위해 Dashboards and visualization 섹션으로 이동합니다.
데모 데이터 세트
운영 환경을 구성하기 전에 PostgreSQL 메트릭 연동을 테스트하려는 사용자를 위해, 현실적인 PostgreSQL 메트릭 패턴이 포함된 미리 생성된 데이터 세트를 제공합니다.
이 데모 데이터 세트에는 샘플 데이터를 가볍게 유지하기 위해 데이터베이스 수준 메트릭만 포함되어 있습니다. 실제 PostgreSQL 데이터베이스를 모니터링할 때는 테이블 및 인덱스 메트릭이 자동으로 수집됩니다.
샘플 메트릭 데이터 세트 다운로드
미리 생성된 메트릭 파일(현실적인 패턴이 적용된 24시간 분량의 PostgreSQL 메트릭)을 다운로드하십시오:
데이터 세트에는 다음과 같은 현실적인 패턴이 포함되어 있습니다.
- 아침 연결 급증(08:00) - 로그인 급증
- 캐시 성능 문제(11:00) - Blocks_read 급증
- 애플리케이션 버그(14:00-14:30) - 롤백 비율이 15%까지 상승
- 데드락 발생(14:15, 16:30) - 드문 데드락
HyperDX에서 메트릭 확인
메트릭을 적재한 후, 가장 빠르게 메트릭을 확인하는 방법은 미리 만들어진 대시보드를 사용하는 것입니다.
Dashboards and visualization 섹션으로 이동하여 대시보드를 불러오고, 여러 PostgreSQL 메트릭을 한 번에 확인하십시오.
HyperDX는 브라우저의 로컬 시간대에 맞춰 타임스탬프를 표시합니다. 데모 데이터는 2025-11-10 00:00:00 - 2025-11-11 00:00:00 (UTC) 범위의 데이터를 포함합니다. 위치와 관계없이 데모 메트릭이 보이도록 시간 범위를 2025-11-09 00:00:00 - 2025-11-12 00:00:00로 설정하십시오. 메트릭이 표시되면, 시각화를 더 명확하게 하기 위해 범위를 24시간으로 좁힐 수 있습니다.
대시보드와 시각화
ClickStack으로 PostgreSQL을 모니터링하기 시작할 수 있도록, PostgreSQL 메트릭을 위한 핵심 시각화를 제공합니다.
미리 구성된 대시보드 가져오기
- HyperDX를 열고 Dashboards 섹션으로 이동합니다.
- 오른쪽 상단의 줄임표 메뉴 아래에서 Import Dashboard를 클릭합니다.

postgres-metrics-dashboard.json파일을 업로드한 후 Finish Import를 클릭합니다.

대시보드 보기
대시보드는 모든 시각화가 미리 구성된 상태로 생성됩니다.

데모 데이터셋을 사용하는 경우, 시간 범위를 **2025-11-10 00:00:00 - 2025-11-11 00:00:00 (UTC)**로 설정합니다(로컬 시간대에 맞게 조정하십시오). 가져온 대시보드는 기본적으로 시간 범위가 지정되어 있지 않습니다.
문제 해결
사용자 정의 구성이 로드되지 않는 경우
환경 변수가 설정되어 있는지 확인하십시오:
사용자 정의 구성 파일이 마운트되었는지 확인하십시오:
HyperDX에 메트릭이 표시되지 않는 경우
PostgreSQL에 정상적으로 접속 가능한지 확인하십시오:
OTel collector 로그를 확인하십시오:
인증 오류
비밀번호가 올바르게 설정되었는지 확인하십시오:
자격 증명을 직접 테스트하십시오:
다음 단계
PostgreSQL 메트릭 모니터링을 설정한 후 다음 단계를 수행합니다.
- 중요한 임계값(연결 제한, 높은 롤백 비율, 낮은 캐시 적중률)에 대한 알림을 설정합니다.
pg_stat_statements확장을 사용하여 쿼리 수준 모니터링을 활성화합니다.- 서로 다른 엔드포인트와 서비스 이름을 사용하여 receiver 구성을 복제하고, 여러 PostgreSQL 인스턴스를 모니터링합니다.
프로덕션 환경으로 이전하기
이 가이드는 빠른 설정을 위해 ClickStack에 기본 제공되는 OpenTelemetry Collector 구성을 확장합니다. 프로덕션 배포 환경에서는 자체 OTel collector를 운영하고 데이터를 ClickStack의 OTLP 엔드포인트로 전송할 것을 권장합니다. 프로덕션 환경 구성을 위해서는 OpenTelemetry 데이터 전송을 참조하십시오.